GMIX

SGCA

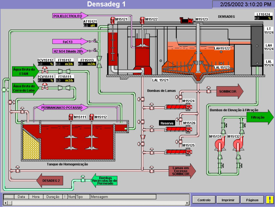
SCADA

SGE

GOS

GRP

KONDOS

CAS - SCPR

SIR

i-Display
